別墅地源熱泵|廊坊地源熱泵|廊坊空氣源熱泵
別墅地源熱泵|廊坊地源熱泵|廊坊空氣源熱泵

淺層地熱能開發利用技術科普基地 工作制度
為貫徹執行《中華人民共和國科學技術普及法》、《河北省科學技術普及條例》,落實黨中央提出的科學發展觀和建設和諧社會的精神,促進淺層地熱能知識在全社會的傳播和普及,并將科普工作的開展制度化、規范化和程序化,特制定以下工作制度:
一、總則
科普工作是實施創建新型國家的基本國策,是提高全民科學文化素質的有效方法之一,是社會主義物質文明建設和精神文明建設的重要組成部分。河北省地球物理勘查院要在建立健全科普工作制度的基礎上,充分利用科研基地內的科普資源,認真發揮科普基地的作用,保證科普工作的順利開展,做好科普宣傳工作。
二、建立科普組織機構,加強科普隊伍建設
設立開展科普工作的職能部門,設立科普工作部門負責人和日常工作聯系人,并設專人負責科普基地的日常管理工作,展示設施的日常運行維護,保證科普工作的順利開展。同時,加強科普隊伍建設,從單位內部和離退休人員中招募熱心于科普工作的志愿者,組建成科普志愿培訓小組,定期開展科普培訓,不斷提高科普服務專業水平。
三、建立科普工作計劃制,將科普工作規范化和程序化
制訂年度科普工作計劃,將每一活動細化,注重內容建設,年終進行科普工作總結,保障科普工作有計劃、有步驟的開展。
四、組織和參與科普活動,發揮科普基地的作用
按照制定的年度科普計劃,定期組織各種形式的科普活動。同時,積極參與、協助本地科技、宣傳、教育、科協等相關單位或部門,開展面向全社會的科普活動。
五、加強基地建設,不斷完善科普設施,保證科普工作先進性
根據科技發展需要,爭取和保證相應的資金及人力投入,不斷完善科普內容,保障科普工作與時俱進。
六、加強與政府主管部門的聯系,定期匯報科普工作進展
貫徹執行黨中央和各級政府有關科普工作的方針、政策、法規,積極推進科普工作健康、可持續發展。
淺層地熱能開發利用技術科普基地 照片



物勘院資料樓

地埋管布置圖



地溫監測孔布置

樓內溫度監測布置
淺層地熱能開發利用技術 科普基地 技術演示館照片



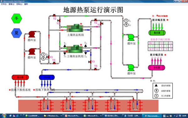
大顯示屏

工控機

數據采集儀


淺層地熱能開發利用技術 科普基地 地源熱泵設備館照片



配電柜

熱響應試驗車

機房監測設備布置
淺層地熱能開發利用技術 科普基地 科技館照片





活動中心內景

活動中心外景

高效換熱孔布置

成果展示
淺層地熱能開發利用技術 科普基地 科普大講堂照片



淺層地熱能開發利用技術 科普基地 科普活動照片
創展會照片





培訓班會場照片



培訓班專家講座







科普基地觀摩




淺層地熱能開發利用技術 科普基地 科普宣傳畫(冊)照片











宣傳手冊











勘院工程宣傳畫



宣傳漫畫








淺層地熱能開發利用技術 科普基地 科教視頻照片

淺層地熱能開發利用技術 科普基地 各類獎勵(證書)








淺層地熱能開發利用技術科普基地 組織機構
科普領導小組:
組長:李衛東
副組長:楚福錄 汪立軍徐京芳 趙剛
科普辦公室:
徐京芳李貴棟李晶 張艷男李聚剛
科普輔導專員:
梅新忠孟德平 關鑒 李晨晶 張紅波
科普宣講專家:
李寧波(中國地調局淺層地溫能研究與推廣中心 主任)
楚福錄(河北省淺層地熱能研究中心總工程師)
楊俊偉(北京市地礦局能源處 副處長)
王華軍(河北工業大學 教授 博導)
蘇永強(河北省地熱資源開發研究所 總工程師)
楊成林(河北省淺層地熱能研究中心 教授級高級工程師)
宋金素(河北省淺層地熱能研究中心 教授級高級工程師)
于湲(中國地調局淺層地溫能研究與推廣中心高級工程師)
王海敏(河北省地礦局地質大隊 高級工程師)
楊寧(廊坊市西創節能技術有限公司 總工程師)
科普志愿者:
王子瓏張碩 辛升華 李想 韓賀利 高峰 張千 趙陽
上一篇:沒有了!